Tutorial Energy Dashboard

Energy Dashboard Home Assistant: come configurarla da zero (guida per principianti)

avatar di massimo di vona

Massimo Di Vona

Pubblicato 25 Febbraio 2026

Energy Dashboard Home Assistant - guida configurazione completa

Introduzione

Sai quanta corrente stai consumando adesso, in questo preciso momento? E uno dei problemi che accomuna tutti noi quando arriva la bolletta: non sappiamo mai dove sono andati a finire i nostri consumi — e di conseguenza i nostri soldi. Per fortuna Home Assistant ha una soluzione integrata che risponde esattamente a questo problema: l'Energy Dashboard.

Uno strumento che ti permette, con il grado di dettaglio che preferisci, di sapere esattamente quali dispositivi consumano, quando e quanto, cosi da poter ottimizzare le tue scelte per la massima efficienza energetica e, soprattutto, per risparmiare in modo concreto.

Cos'e l'Energy Dashboard di Home Assistant

L'Energy Dashboard e gia integrata nativamente in Home Assistant da molte versioni: non richiede l'installazione di addon aggiuntivi e non ha bisogno di configurazioni particolarmente complesse per iniziare. E uno strumento potente di diagnostica e reportistica energetica che hai gia tra le mani — devi solo attivarlo.

A cosa serve, in parole povere

Quando a fine mese arriva la bolletta e gia troppo tardi per capire dove sono andati i tuoi soldi. L'Energy Dashboard, invece, ti dice esattamente cosa sta succedendo in tempo reale: quanto hai consumato oggi, questa settimana, questo mese, quest'anno — e ti aiuta a capire quali dispositivi hanno inciso di piu sul totale.

In pratica, risponde a domande reali come:

  • Perche questo mese ho pagato cosi tanto?
  • Quale elettrodomestico consuma di piu?
  • Qual e il costo reale del climatizzatore d'estate?

A tutte queste domande — e molte altre — puoi rispondere in modo facile e veloce direttamente da Home Assistant. Vale la pena ricordare che la dashboard si e evoluta nel tempo: oltre all'energia elettrica, puoi tracciare anche i consumi di gas e acqua. Tutto quello che vedremo per l'elettricita vale anche per le altre fonti.

Monitoraggio in tempo reale vs. storico: qual e la differenza

Prima di entrare nella configurazione, e utile capire la differenza tra questi due tipi di dati.

Il monitoraggio in tempo reale ti dice quanti watt stai consumando in questo momento. E utile, ad esempio, per capire quanto consuma il forno mentre e acceso (tipicamente intorno ai 2000W) e, sommato agli altri dispositivi, qual e il consumo totale della casa in quel preciso istante. In Italia la maggior parte delle abitazioni ha un contatore da 3 kW, quindi sapere a che punto sei in tempo reale puo fare la differenza. Questi sensori si aggiornano ogni pochi secondi.

Il monitoraggio storico raccoglie invece i dati nel tempo e li conserva nel database interno di Home Assistant. Sono questi i dati alla base dell'Energy Dashboard: ti permettono di analizzare e confrontare i consumi settimana su settimana, mese su mese, o in qualsiasi periodo specifico tu voglia esaminare. Con gli aggiornamenti piu recenti e possibile affiancare anche i dati in tempo reale, ma la dashboard si basa principalmente sui dati storici.

Cosa puoi vedere nella dashboard

Una volta configurata, l'Energy Dashboard ti mostra:

  • Consumi domestici. Quanto ha consumato la tua casa in un determinato periodo, rilevato tramite i sensori che hai integrato — come prese smart con misurazione dei consumi (Wolf, Sonoff, Girier e simili) — sia in modo cumulativo che per singolo dispositivo.
  • Produzione solare. Se hai un impianto fotovoltaico, Home Assistant si integra nativamente con moltissimi inverter in commercio. Puoi vedere a colpo d'occhio il consumo totale della casa, la produzione solare, l'autoconsumo, il prelievo dalla rete e l'immissione. Se non hai il fotovoltaico, puoi semplicemente disabilitare quella card.
  • Gas e acqua. Gli sviluppatori non si sono fermati alla sola energia elettrica. Con i sensori adatti puoi tracciare anche il consumo di gas e acqua, con le rispettive unita di misura (metri cubi per entrambi, o litri per l'acqua).
  • Costi stimati. Inserendo il prezzo dell'energia elettrica, del gas o dell'acqua secondo il tuo contratto — oppure usando un sensore dinamico che aggiorna il prezzo in automatico — puoi sapere esattamente quanto stai spendendo in un dato periodo. Non teoria: numeri reali, aggiornati, sempre sotto controllo.

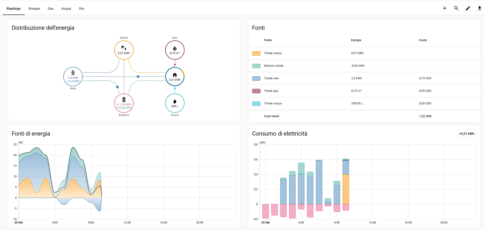
Come si presenta l'interfaccia

Energy Dashboard Home Assistant - panoramica interfaccia
Energy Dashboard Home Assistant - grafici consumi
Energy Dashboard Home Assistant - dettaglio dispositivi

L'interfaccia dell'Energy Dashboard: grafici consumi, suddivisione per fonte e selettore del periodo.

Come puoi vedere, l'interfaccia e pulita e leggibile. In basso al centro trovi il selettore del periodo (oggi, ieri, settimana, mese), al centro diverse card con i grafici dei consumi, suddivisi per fonte o per singolo dispositivo. Non e una schermata da ingegnere nucleare — e qualcosa che puoi controllare ogni mattina mentre fai colazione, in trenta secondi.

Nel prossimo capitolo vedremo cosa ti serve concretamente per iniziare la configurazione e quali sensori sono compatibili.

Cosa ti serve prima di iniziare

Per seguire questa guida avrai bisogno di Home Assistant aggiornato. Al momento della scrittura la versione piu recente e la 2026.2. Ti consiglio sempre di mantenere il sistema aggiornato: ogni mese arrivano correzioni di bug e nuove funzionalita che vale la pena non perdere.

Il tipo di sensori compatibili con la Energy Dashboard

La Energy Dashboard ha bisogno di sensori — o entita — che restituiscano i dati nel formato corretto. In particolare, ogni sensore deve avere:

  • device_class: energy — dice a Home Assistant che quel sensore misura energia elettrica.
  • Unita di misura in kWh — kilowattora, non watt. Questo e l'errore piu comune: un sensore che misura la potenza istantanea in W non e direttamente compatibile con la dashboard.
  • Valore cumulativo crescente — il sensore deve accumulare il dato nel tempo, senza azzerarsi ad ogni lettura. In termini tecnici, deve avere state_class: total_increasing.

Un esempio di dispositivo compatibile e la presa Wolf, che come puoi vedere espone esattamente i dati di cui abbiamo bisogno.

Presa smart Wolf con misurazione consumi - compatibile Energy Dashboard

Presa Wolf: espone device_class energy e state_class total_increasing, i requisiti per la Energy Dashboard.

Presa Wolf - presa con  consumo energia in Home Assistant

Presa elettrica: Wolf smart plug.

Per gas e acqua il concetto e lo stesso, con le rispettive unita di misura.

Nota utile:

Puoi controllare tutti i dati esposti da un'entita andando in Impostazioni → Strumenti di sviluppo → Stati.

Una parola sul contatore di casa

Se il tuo obiettivo finale e monitorare tutti i consumi dell'abitazione dal contatore principale — e non solo singoli dispositivi — avrai bisogno di hardware dedicato come lo ShellyEM, da installare nel quadro elettrico. E una soluzione piu completa ma anche leggermente piu tecnica.

Ne parleremo in dettaglio nell'Articolo 2 di questa serie. Per ora, se stai iniziando da zero, parti da uno smart plug su un singolo dispositivo: e il modo piu rapido per vedere la dashboard in azione con dati reali.

Come accedere e configurare l'Energy Dashboard

Arriviamo al momento pratico: vediamo come impostare la Energy Dashboard e aggiungere il primo dispositivo.

Dove si trova la Energy Dashboard

Sulla barra laterale sinistra trovi la voce Energia. Cliccaci e si aprira una schermata con una procedura guidata in piu step. Per ora configureremo un solo dispositivo, ma vedrai che il processo e semplice e intuitivo.

Energy Dashboard Home Assistant - primo accesso e configurazione guidata

Configurazione guidata: la procedura in step permette di aggiungere le sorgenti una alla volta.

Una volta dentro troverai le sezioni da configurare. Non devi compilarle tutte — salta pure quelle che non ti riguardano:

  • Rete elettrica (consumo dalla rete e restituzione, se hai il fotovoltaico)
  • Pannelli solari (produzione fotovoltaica)
  • Batterie domestiche (se ne hai una)
  • Singoli dispositivi (smart plug, interruttori con misuratore)
  • Gas
  • Acqua

Aggiungere la prima sorgente — consumo dalla rete elettrica

Clicca su Aggiungi consumo: si aprira un popup. Seleziona l'entita che ti interessa — il sistema filtra automaticamente solo quelle compatibili — poi scegli il metodo di tracciamento dei costi. Clicca Salva. Fatto.

Energy Dashboard - aggiungere prima sorgente di consumo

Aggiungere una sorgente: il sistema filtra automaticamente le entita compatibili.

Prosegui con gli step successivi per aggiungere eventualmente il fotovoltaico, il gas, l'acqua. In tutto sei step, tutti opzionali tranne il primo. Alla fine hai la tua Energy Dashboard operativa.

Video: configurazione completa dell'Energy Dashboard passo dopo passo.

Per modifiche successive, torna sulla schermata Energia e premi il tasto Modifica in alto a destra (l'icona a forma di matita).

Energy Dashboard - impostazioni e modifica configurazione

Modifica configurazione: l'icona a matita in alto a destra consente di aggiornare le sorgenti in qualsiasi momento.

Errori comuni — cosa fare se qualcosa non funziona

Il sensore non appare nel selettore.

Quasi sempre e un problema di device_class o unita di misura. Vai su Strumenti di sviluppo → Stati, cerca l'entita e controlla gli attributi. Se device_class e assente o diverso da energy, devi correggere la configurazione del sensore.

Il grafico e vuoto anche dopo aver configurato tutto.

L'Energy Dashboard lavora con dati storici registrati nel database di HA. Se hai appena aggiunto il sensore, devi aspettare almeno qualche ora — meglio qualche giorno — prima di vedere grafici significativi. Non e un errore: semplicemente non ci sono ancora abbastanza dati.

Il valore cresce in modo strano o si azzera.

Probabilmente manca state_class: total_increasing. Senza questo attributo, HA non riconosce il sensore come cumulativo e registra i dati in modo scorretto. Aggiungilo alla configurazione e riparti.

Vedo "Dati non disponibili" sulla sezione costi.

Hai dimenticato di inserire il prezzo per kWh. Torna su Impostazioni → Dashboard Energia, clicca la matita accanto alla sorgente e compila il campo prezzo.

Utility Meter — traccia i consumi per periodo

L'Energy Dashboard ti mostra i consumi in modo visivo e immediato, ma ha un limite: i periodi di analisi sono predefiniti (oggi, ieri, settimana, mese). Se vuoi qualcosa di piu flessibile — tipo un contatore che riparte da zero ogni primo del mese, esattamente come fa la tua bolletta — hai bisogno degli Utility Meter.

Non e un addon, non e un'integrazione esterna: e una funzione nativa di Home Assistant, e una volta capita diventa uno degli strumenti piu utili che hai a disposizione.

Cos'e un Utility Meter, in parole semplici

Immagina di prendere il valore cumulativo del tuo sensore energia — quel numero che cresce continuamente dall'installazione — e di dire a HA: "ogni mese azzerami questo contatore e ricomincia da capo". E esattamente quello che fa un Utility Meter.

Prende un sensore esistente come sorgente e crea un nuovo sensore derivato che si resetta automaticamente al periodo che scegli tu: ogni giorno, settimana, mese o anno. Puoi anche impostare un giorno di reset personalizzato, utile se la tua bolletta non parte dal primo del mese.

Il risultato pratico? Un sensore che ti dice "questo mese hai consumato 87 kWh" — un dato confrontabile mese su mese, utilizzabile in una card Lovelace, in un'automazione, o semplicemente da tenere d'occhio ogni tanto.

Come creare un Utility Meter dall'interfaccia grafica

Niente YAML necessario. Ecco come fare:

Vai su Impostazioni → Dispositivi e servizi → Helper e clicca su Aggiungi helper in basso a destra. Nella lista che compare, seleziona Contatore utenze — la traduzione italiana di Utility Meter.

Si apre un pannello con pochi campi:

  • Nome — scegli qualcosa di descrittivo, tipo Consumo Mensile Casa o Gas Mensile.
  • Sensore di input — seleziona il sensore sorgente che vuoi "contare" (energia, gas o acqua).
  • Ciclo di azzeramento — scegli la frequenza di reset: orario, giornaliero, settimanale, mensile o annuale. Per replicare il ciclo della bolletta, scegli mensile.
  • Offset — campo opzionale per spostare il giorno di reset. Se la tua bolletta parte dal 15 del mese, imposta 14 giorni. Se parte dal primo, lascia zero.

Clicca Salva e il tuo Utility Meter e pronto. La nuova entita la trovi in Strumenti di sviluppo → Stati.

Creare piu Utility Meter per lo stesso sensore

Niente ti impedisce di creare piu Utility Meter che puntano allo stesso sensore sorgente, con cicli diversi. Una configurazione tipica potrebbe essere:

  • Consumo Giornaliero Casa — reset ogni giorno
  • Consumo Mensile Casa — reset ogni mese
  • Consumo Annuale Casa — reset ogni anno

Tre helper, tre entita indipendenti. Puoi aggiungerle tutte a una dashboard o usarle nelle automazioni come preferisci.

Come aggiungere il Utility Meter alla Energy Dashboard

Creare il Utility Meter non lo aggiunge automaticamente alla Energy Dashboard — sono due cose separate. Il Meter e un sensore come un altro: puoi usarlo in una card Lovelace, in un'automazione, o semplicemente tenerlo negli stati come riferimento.

Se vuoi vederlo nella dashboard principale, il modo piu semplice e aggiungere una card Entita o una card Statistica in Lovelace con i valori dei tuoi Meter. Ne parleremo in dettaglio nell'Articolo 3 di questa serie, quando costruiremo la dashboard completa. Per un controllo rapido nel frattempo, vai su Strumenti di sviluppo → Stati e cerca il nome del tuo Utility Meter: vedrai il valore corrente aggiornarsi in tempo reale.

Un esempio pratico

Hai uno Shelly Plug S collegato al boiler di casa. Crei due Utility Meter — uno giornaliero e uno mensile — con il sensore dello Shelly come sorgente. Da quel momento, ogni mattina hai il consumo del boiler delle ultime 24 ore, e ogni mese HA ti dice esattamente quanti kWh ha usato quell'elettrodomestico.

Moltiplica per il prezzo del kWh e hai il costo reale del boiler al mese. Se e troppo alto, e il momento di valutare una fascia oraria diversa o un timer di accensione — e anche in quello HA puo aiutarti, ma questa e un'altra storia.

Tip:

Se sei gia partito con il monitoraggio consumi, potresti trovare utile anche una dashboard dedicata al monitoraggio per visualizzare tutto in un colpo d'occhio.

Conclusione

Siamo partiti da zero e adesso hai una Energy Dashboard funzionante, con sensori configurati, costi stimati e Utility Meter che tengono il conto per te mese dopo mese. Non male per una funzione che era gia li in Home Assistant e aspettava solo di essere attivata.

La cosa piu importante da ricordare: non devi avere tutto perfetto subito. Inizia con un singolo smart plug su un elettrodomestico che ti incuriosisce — la lavatrice, il boiler, il televisore — e lascia girare HA qualche giorno. Quando torni a guardare il grafico e vedi i primi dati reali, capisci immediatamente il valore di quello che hai messo in piedi.

Hai domande sulla configurazione?

Condividi la tua esperienza o fai una domanda taggando @wearesmartit sui social. Siamo qui per aiutarti.

Episodio #4 · WeAreSmart Podcast

Home Assistant tra automazione e risparmio consapevole

Come trasformare Home Assistant in uno strumento per abbattere la bolletta: monitoraggio consumi in tempo reale, Energy Dashboard e automazioni per sfruttare il fotovoltaico.

Ascolta su Spotify
avatar di massimo di vona

Massimo Di Vona

Blog writer specializzato in tecnologia e domotica.

Max si occupa di tendenze tecnologiche da oltre un decennio, con un'attenzione particolare alle automazioni domestiche e alla smart home, ambiti che ha approfondito in particolare con Home Assistant. Si interessa anche di intelligenza artificiale e delle sue applicazioni nella tecnologia consumer.

Energy Dashboard Home Assistant Utility Meter Risparmio Energetico Tutorial Sensori